File Quản Lý Dự Án & Công Việc Toàn Diện (Google Sheets)
Nếu bạn đang quản lý nhiều đầu việc cùng lúc, dự án chạy song song, nhân sự nhiều phòng ban và thường xuyên “đuối” vì theo dõi tiến độ thủ công, thì File Quản lý dự án & công việc toàn diện sẽ giúp bạn gom tất cả về một hệ thống rõ ràng, dễ dùng và báo cáo được ngay.
File này giải quyết vấn đề gì?
-
Công việc phân tán nhiều nơi: chat, ghi chú, sheet rời → khó kiểm soát
-
Giao việc xong nhưng không ai nhắc ai → trễ deadline
-
Báo cáo tiến độ mất thời gian tổng hợp → làm thủ công mệt và dễ sai
-
Đánh giá nhân sự dễ cảm tính → thiếu tiêu chí và số liệu
Điểm nổi bật của file
1) Nhập liệu dễ dàng, có hệ thống
-
Bố cục rõ ràng, có hướng dẫn sử dụng chi tiết
-
Nhập một lần, dữ liệu tự chạy qua báo cáo & dashboard
2) Nhắc việc tự động qua Email theo khung giờ
-
Tự động gửi nhắc việc theo thời gian bạn đặt
-
Giúp bạn giảm việc “đi nhắc từng người”, hạn chế quên việc và trễ hạn
3) Lên kế hoạch & phân công việc nhanh
-
Tạo task, gán người phụ trách, đặt deadline, mức ưu tiên
-
Tự động cảnh báo quá hạn và hỗ trợ theo dõi theo giai đoạn/trạng thái
4) Quản lý dự án theo tiến độ rõ ràng
-
Xem tổng quan tiến độ từng dự án
-
Theo dõi trạng thái từng đầu việc theo giai đoạn (đang làm, chờ duyệt, hoàn thành…)
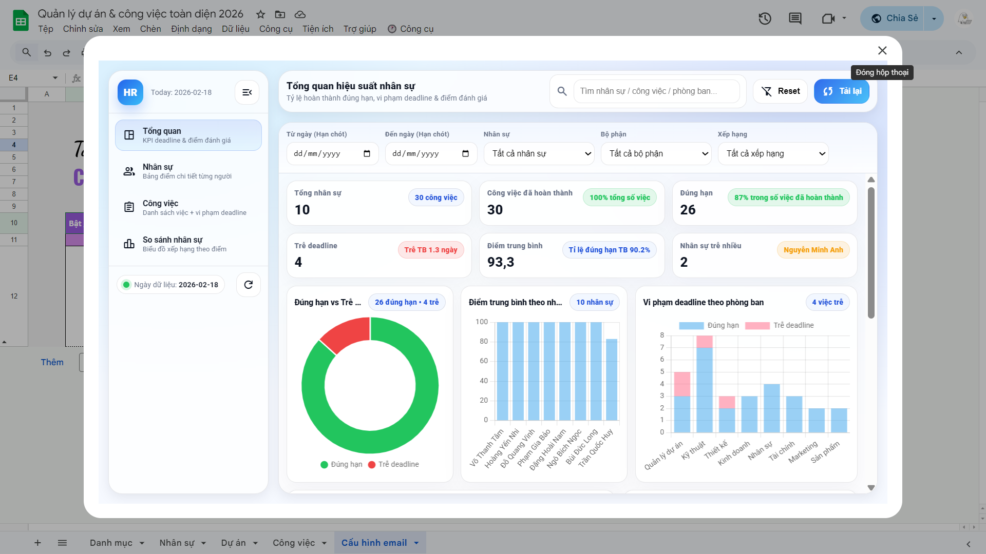
Dashboard báo cáo công việc “nhìn là hiểu”
File có Dashboard đánh giá công việc giúp bạn nắm tổng quan số liệu và báo cáo nhanh theo thời gian thực:
-
Biểu đồ thông minh theo trạng thái / giai đoạn công việc
-
Gantt chart: theo dõi dự án theo timeline trực quan, dễ nhìn tiến độ
-
Calendar: xem lịch công việc theo ngày/tuần để tránh dồn deadline
-
Eisenhower: phân loại ưu tiên (Quan trọng–Khẩn cấp) để làm việc đúng trọng tâm
-
Xem chi tiết: tiến độ, trạng thái, nội dung việc của từng nhân sự
Dashboard đánh giá nhân sự khách quan hơn
Không còn đánh giá theo cảm tính — file hỗ trợ Dashboard đánh giá nhân sự dựa trên:
-
Điểm số
-
Tiến độ hoàn thành
-
Kỷ luật (đúng hạn / trễ hạn)
Từ đó bạn dễ dàng nhìn ra ai đang làm tốt, ai cần hỗ trợ, phòng ban nào đang quá tải để điều phối kịp thời.
File phù hợp cho ai?
-
Leader/Quản lý nhóm, quản lý dự án, trưởng phòng
-
Doanh nghiệp nhỏ–vừa cần theo dõi công việc và nhân sự rõ ràng
-
Team cần hệ thống gọn nhẹ nhưng vẫn có báo cáo, dashboard trực quan






















































Đánh giá
Chưa có đánh giá nào.